Request 15-Day LiveWire Trial

livewire trial screen

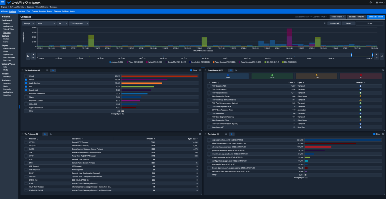
Visibility Across Your Entire Network

Get complete network, application and user visibility across your global footprint

Optimal VOIP Performance

Analyze voice and video activity (volume, quality, utilization) across your network

Accelerate MTTR Through Node Isolation

Isolate activity of a single node to quickly troubleshoot network issues

What to expect

ROI

Getting Started

Fill out the form above and you’re on your way to discovering what network intelligence is all about.

ROI

VIP Support

Our approach is a little different and we want to start you off right. Spend 30 minutes with one of our highly knowledgeable on-boarding specialists to get you up and running.

ROI

Network Intelligence Quickly

After 30 minutes, you’ll be up and running with packet capture, flow analysis, traffic monitoring, and more.

In this trial, you’ll unlock the ability to:

ROI

See across the entire network

Easily obtain enterprise wide network traffic, at scale, to vastly improve your network performance, troubleshooting and forensic capabilities.

ROI

Understand network performance

LiveWire records network packets to provide in-depth network and application performance insights.

ROI

Reduce MTTR

Easy transition from high-level network monitoring to detailed packet analysis to quickly isolate root cause.

LiveAction has the widest range of functionality, best methods of storage and visualization of any of the tools out there.

– Network Engineer

LiveAction gives us the same level of visibility we had for our physical network—but for our virtual infrastructure.

– Chief Information Officer

LiveAction meets all my specific technical needs and has always been there for us as a true partner.

– Director, Network Engineering

prev arrow
next arrow

Trusted by industry leaders of all stripes.

logo-salesforce
logo-raymond-james
logo-honeywell
logo-pnc
logo-ntt
logo-ibm
logo-nestle
logo-corning
logo-fedex
logo-ford
logo-duke-energy
logo-bhp
logo-bausch_lomb